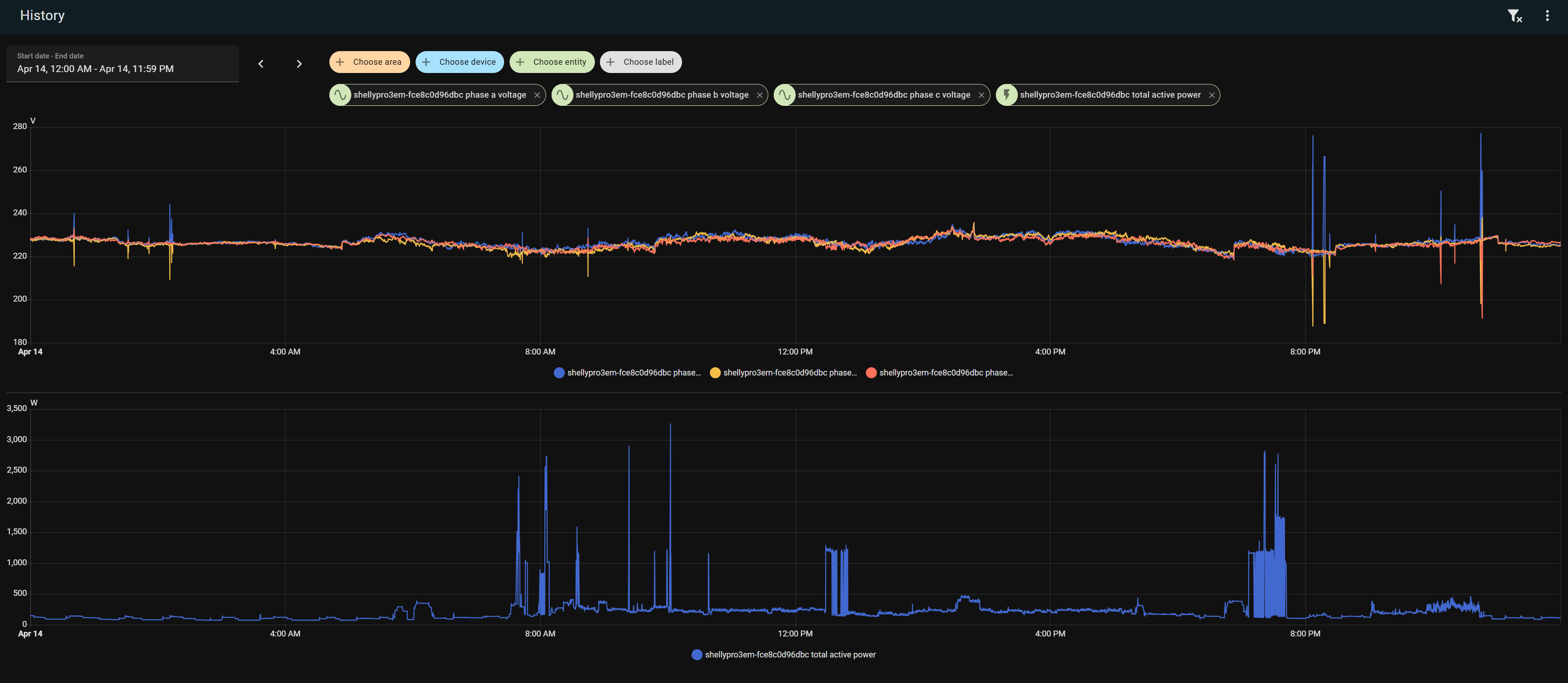
Gigi82Mi Inserito: 15 aprile 2025 Segnala Inserito: 15 aprile 2025 (modificato) Ciao a tutti, spero possiate aiutarmi a capire dove guardare per risolvere un probemna che mi assilla da settimane. Abito da un anno in una casa bifamiliare con impianto elettrico a tre fasi piu neutro. Appena entrato con l'ottica di rendere la casa un pò smart ho installato delle prese elettriche smart, un contatore di energia generale e lampade a led. Proprio con le lampadine a led ho inizato ad accorgermi che qualcosa non funziona correttamente perchè ogni tanto l'intensita luminosa scendeva per alcuni istanti. Con le settimane la situazione è andata peggiorando perchè non solo le lampadine a led hanno iniziato a fare questo scherzo ma ogni tanto anche le alogene. Inoltre anche uno Switch Ethernet ha inizato ad accusare questi cali di tensione. Inizialmente ho pensato fosse dovuto all'accensione di grossi carichi come il piano ad induzione lavatrice ma fatti alcuni test questo sembrerebbe escluso dato che dai grafici del misuratore di energia ho visto che questi cali a volte avvengono anche di notte. Quando ho analizzato il grafico su 24h delle tre fasi sono rimasto perplesso nel vedere che quando su una fasa (B o C) la tensione scende sotto i 200V sulla fase A mi ritrovo un picco di tensione fino a 270V. In allegato il grafico Posso chiedervi cosa ne pensate o quali test potrei fare per identificare l'origine del problema? Grazie 1000 in anticipo!! Modificato: 15 aprile 2025 da Gigi82Mi
Marco Fornaciari Inserita: 15 aprile 2025 Segnala Inserita: 15 aprile 2025 Il problema non è nuovo e dipende dai carichi allacciati al trasformatore Enel, in alcuni casi deriva anche dalla rete MT della zona. Un problema di questi tipo prevede di interpellare Enel e mostrargli il grafico, magari poi ti installano un loro strumento registratore in casa. L'analizzatore che hai installato rende solo misure monofasi o anche trifasi? Per una completa valutazione servono anche le tensioni tra fase e fase. Ma giusto per darti delle tracce partiamo dal trasformatore che alimenta la tua zona: - di sicuro i carichi allacciati sono sbilanciati - potrebbe esserci anche un problema al trasformatore - il trasformatore potrebbe essere sottodimensionato - alimenta solo abitazioni e uffici? - nel caso di uffici posono esserci problemi a UPS monofasi con potenza di qualche kW che di notte prevalentemente caricano le batterie - alimenta anche aziende che lavorano H24? - alimenta aziende che fanno trattamenti elettrogalvanici? - allaccciamento di troppe utenze sulla stessa fase - impianti fotovoltaici monofasi/trifasi allacciati, se hanno batterie e funzionano male possono dare di quessti problemi - per caso ci sono generatori allacciati sulla distribuzione 400 V trifase? - sulla stessa distribuzione ci sono allaciati dei supermercati? - per caso sei l'ultimo della rete di distribuzione? - distribuzione con cavi isolati interrati o aerei? Aerei con fili non isolati oggi direi di no. Guardando il grafico, sembra che i problemi maggiori ci sono negli orari nei quali si accendono o spengono carichi di aziende: anni fa ho avuto lo stesso problema da un cliente con a fianco una piccola azienda elettrogalvanica: a lui andavano il blocco gli UPS con conseguete spegimento del CED. Enel ha installato rapidamente un tresformatore di MT su palo per alimentare solo la elettrogalvanica.
Gigi82Mi Inserita: 15 aprile 2025 Autore Segnala Inserita: 15 aprile 2025 Grazie per i punti di riflessione. Purtroppo il misuratore non mi da le musure trifasi. Pensando alla cabina di distribuzione in strada..bhe..qualche mese fa è andata a fuoco quindi è stata rifatta. Magari e li il problema. Ma in questo caso non dovrebbero avere il problema anche i vicini che abitano in case mono/bifamiliari sulla mia stessa via? Di seguito le risposte alle tue domande: di sicuro i carichi allacciati sono sbilanciati - potrebbe esserci anche un problema al trasformatore - il trasformatore potrebbe essere sottodimensionato - alimenta solo abitazioni e uffici? Abito In una zona reisdenziale quindi che io sappia non ci sono grandi aziende o uffici. - nel caso di uffici posono esserci problemi a UPS monofasi con potenza di qualche kW che di notte prevalentemente caricano le batterie - alimenta anche aziende che lavorano H24? Non saprei - alimenta aziende che fanno trattamenti elettrogalvanici?Non penso - allaccciamento di troppe utenze sulla stessa fase - impianti fotovoltaici monofasi/trifasi allacciati, se hanno batterie e funzionano male possono dare di quessti problemi - per caso ci sono generatori allacciati sulla distribuzione 400 V trifase? Non saprei - sulla stessa distribuzione ci sono allaciati dei supermercati? Niente supermercati nel paese - per caso sei l'ultimo della rete di distribuzione? Non penso. Ho altre case prima e dopo. - distribuzione con cavi isolati interrati o aerei? Aerei con fili non isolati oggi direi di no. Interrati. Di recente hanno fatto i lavori per installarmi la fibra in casa. Ero li quando hanno fatto i lavori e non mi sembra di aver visto negli scavi cavi o tubazioni.
19simo89 Inserita: 15 aprile 2025 Segnala Inserita: 15 aprile 2025 anche un neutro non stretto correttamente può dare quei problemi. dovresti provare a fare le stesse misure subito sotto al contatore per escludere un problema all'interno della tua abitazione o sulla linea ENEl.
Gigi82Mi Inserita: 15 aprile 2025 Autore Segnala Inserita: 15 aprile 2025 (modificato) 41 minuti fa, 19simo89 ha scritto: anche un neutro non stretto correttamente può dare quei problemi. dovresti provare a fare le stesse misure subito sotto al contatore per escludere un problema all'interno della tua abitazione o sulla linea ENEl. Ho pensato anche a quello ma le misure che vedi nel grafico sono già prese all'uscita dal contatore. Dai cavi che dal contatore vanno all'interruttore generale, per intenderci. Modificato: 15 aprile 2025 da Gigi82Mi
19simo89 Inserita: 16 aprile 2025 Segnala Inserita: 16 aprile 2025 a mio avviso ti conviene contattare enel. prima che ci siano peggioramenti.
Gigi82Mi Inserita: 16 aprile 2025 Autore Segnala Inserita: 16 aprile 2025 2 ore fa, 19simo89 ha scritto: a mio avviso ti conviene contattare enel. prima che ci siano peggioramenti. Questa mattina verrà un elettricista. Vediamo cosa dice. Penso anch'io che dovrò chiamare l'Enel..
Gigi82Mi Inserita: 18 aprile 2025 Autore Segnala Inserita: 18 aprile 2025 Il 16/04/2025 alle 08:11 , Gigi82Mi ha scritto: Questa mattina verrà un elettricista. Vediamo cosa dice. Penso anch'io che dovrò chiamare l'Enel.. Problema identificato e risolto. Mercoledì sera mentre avevo il problema ho misurate la tensione tra neutro e fase, e in certi momenti mi trovavo 50/60 volts. Ho così chiamato la società elettrica. La sera stessa sono usciti a mettere in sicurezza l’impianto collegando il nostro neutro al neutro del vicino. ieri mattina sono tornati con tutti i mezzi hanno scavato davanti casa e sostituito la Derivazione dal cavo principale che alimenta le case in tutta la via main stream al cavo che porta alla mia casa. Grazie pent vostro aiuto qui
Marco Fornaciari Inserita: 18 aprile 2025 Segnala Inserita: 18 aprile 2025 Cavo brutalmente interrato, senza tubi e pozzetti per le giunte di derivazione = andresela a cercare.
Messaggi consigliati
Crea un account o accedi per commentare
Devi essere un utente per poter lasciare un commento
Crea un account
Registrati per un nuovo account nella nostra comunità. è facile!
Registra un nuovo accountAccedi
Hai già un account? Accedi qui.
Accedi ora